
FreeMới
Sửa chữa ĐT
Quản lý tiệm sửa chữa điện thoại trên Google Sheets
Ứng dụng quản lý sửa chữa điện thoại: tiếp nhận phiếu sửa, theo dõi linh kiện, quản lý bảo hành, doanh thu theo dịch vụ. Hỗ trợ iPhone, Samsung, Xiaomi, OPPO.
0đ/ forever
sửa chữađiện thoạilinh kiệnbảo hànhGoogle Sheets
FEATURES
What you get
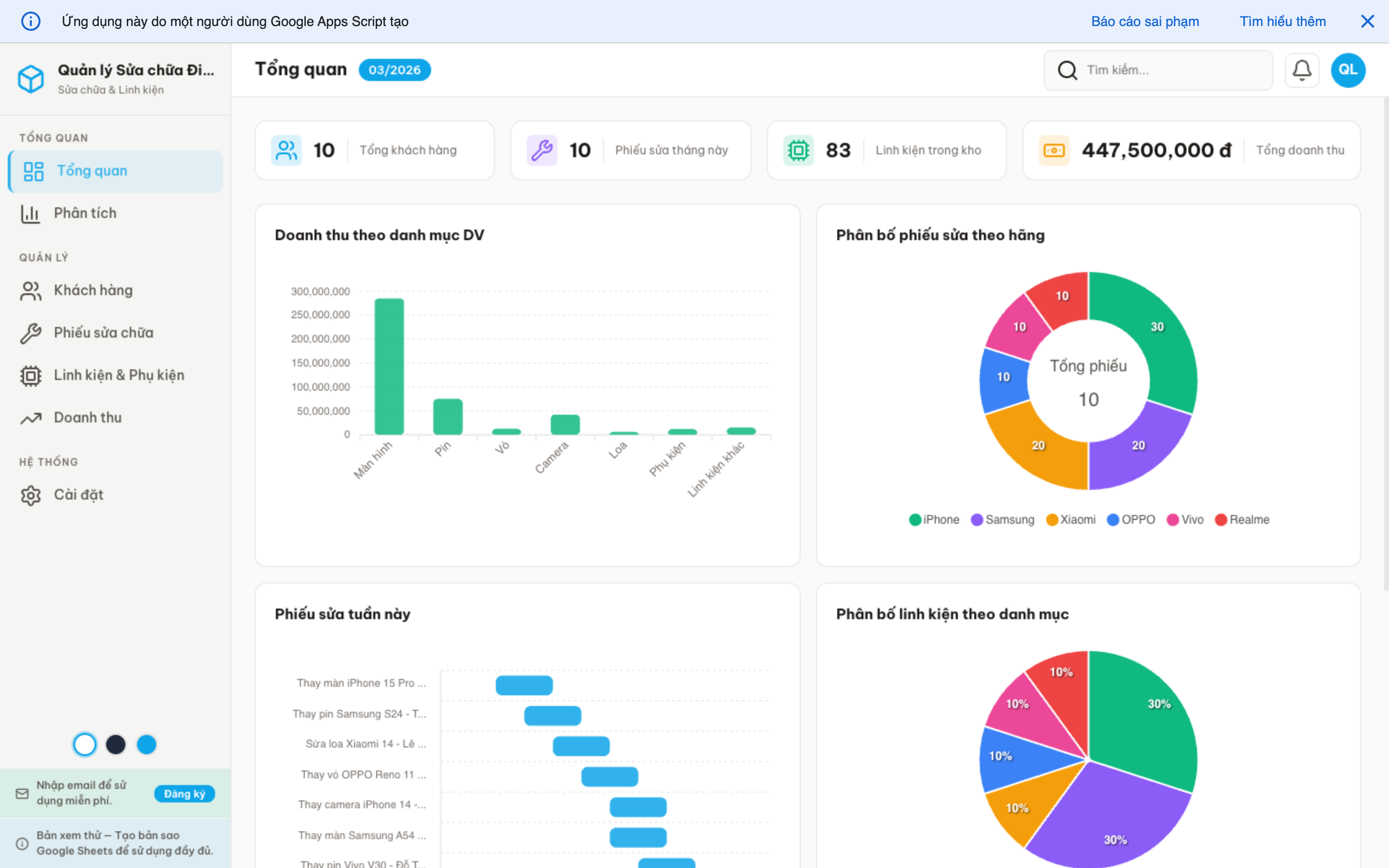
Phiếu sửa chữa
Tiếp nhận, theo dõi tiến độ, chờ linh kiện, hoàn thành.
Khách hàng
Hồ sơ khách, thiết bị, lịch sử sửa chữa.
Linh kiện & Phụ kiện
Tồn kho linh kiện, giá nhập/bán, cảnh báo hết hàng.
Doanh thu
Phân tích theo loại dịch vụ, tỷ lệ bảo hành, xu hướng.
SCREENSHOTS
Visual interface
Chi tiết kỹ thuật
Google Sheets used
- KhachHang
- PhieuSua
- LinhKien
- DoanhThu
Highlights
- Web App đa trang
- Light theme sky blue
- Calendar phiếu sửa
- Dashboard 6 charts
- Auto sample data
- Responsive mobile
Ready to use Phone Repair?
Free forever. Private data. Start using today.
RELATED APPS

